炼化行业供应链与特点

  • 炼化企业的生产是一个技术含量高、流程复杂的生产制造过程。工艺操作和产品收率及性质之间不是线性关系,目前大部分炼化企业采用线性规划法来制定生产计划方案。
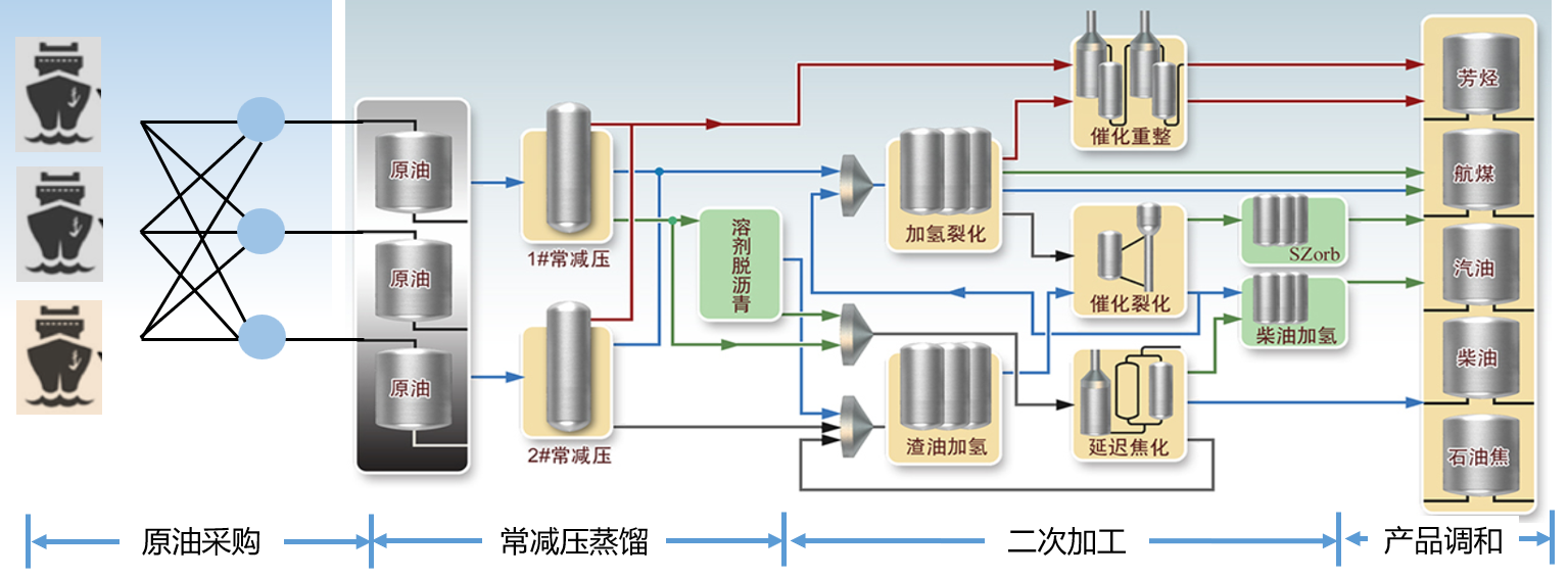
  • 供应链计划是炼化企业开展生产经营活动的主要依据,主要包括原油采购计划、每月生产计划、生产计划执行、生产计划评价等。
  • 供应链计划优化是站在公司全局角度对端到端供应链生产计划全过程进行的优化,对改善炼化企业的生产效率、增强炼化企业的盈利能力和提高炼化企业的竞争力至关重要。

炼化行业供应链 APS 的主要需求与关键约束条件

  • 原油筛选
    • 炼油厂最大的优化首先是采购性价比高的原油,原油成本占炼油成本的 90%以上,原油品种的优化是炼油厂最大的优化
  • 各段物料平衡
    • 中间产品的物料平衡,并考虑最大和最小库存能力的限制
    • 装置各侧线产品的物料平衡约束,考虑装置进料总量和该装置的产品的侧线收率
  • 产品的质量性质约束
    • 严格遵守产品在其组成的配比等方面的要求

  • 装置最大最小生产能力
    • 运用装置能力表和周期表,找出生产运行瓶颈,给出效益最好的生产方案
  • 共用工程及能耗消耗的限制
    • 生产装置需要的热量及共用工程的约束限制
  • 排产测算
    • 确定公司生产装置的加工负荷、检修时间安排,并确定每个生产装置开工天数

  • 炼油装置操作优化
    • 炼油装置的产品分布和操作参数息息相关,操作参数均会影响全厂产品的结构,需给出最优的操作参数
  • 多个替代工艺途程
    • 产品或中间产品可以采用多个替代加工路径生产
    • 通过调整装置进料、收率、产品牌号等方法进行不同调整方案的测算,以期望取得更高的经济效益

  • APS能带来供应链效益提升
    • 降低采购成本
    • 提高整体利润
    • 优化加工路线
    • 提高装置使用率
    • 提升客户准时达交率
    • 降低库存水平
    • 强化对市场反应能力
    • 提高客户满意度

  • 约束导向优化型算法
    • 充分满足原油、装置、侧线收率、质量、价格、成本和公用设施等各类约束条件限制,并进行策略性目标优化
  • 非线性关系的线性化
    • 炼油厂的装置边际加工成本采用分段线性化的方式,处理成多个线性约束
    • 一些非线性关系的指标转换成线性的指数因子进行计算
  • 情境式 What-if 分析
    • 根据不同原油加格、加工成本、加工路径、产品售价等策略,可以实时进行情境式 what-if 分析
    • 根据供应链最新变化进行快速的计划与重计划